Displaying report 1-1 of 1.
Reports until 18:16, Friday 14 July 2023
LHO FMCS (PEM)
ryan.crouch@LIGO.ORG - posted 18:16, Friday 14 July 2023 (71343)
HVAC Fan Vibrometers (FAMIS 25590)

Closes FAMIS 25590

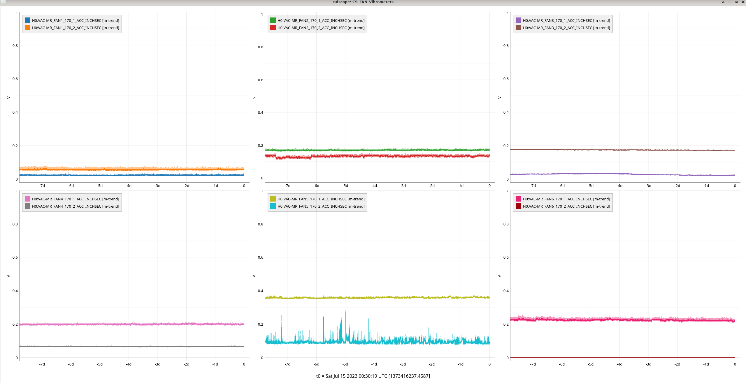
CS:

Fan5_170_2 is a little noisy and Fan_5_170_1 is the highest in the CS at just under 0.4

OUT:

EY_Fan1_470_1 looks like something happened to it yesterday, it has dropped a bit since but is still the highest for the OUTs at around 0.3. MY_FAN2_270_1 is quite noisy.

Images attached to this report
Displaying report 1-1 of 1.